제품 소개
SMART-IoT
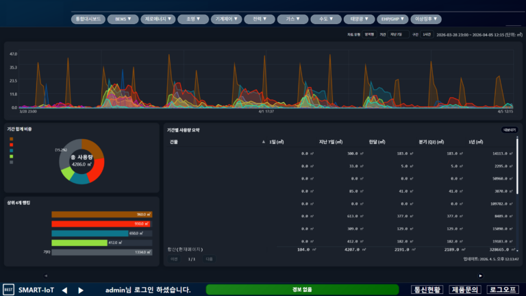
SMART-IoT는 웹 기반 빌딩자동제어시스템으로 직관적인 인터페이스를 제공하며
자동제어, 전력제어, 조명제어, BEMS 및 제로에너지(ZEB), FMS, SI 기능을 지원하고 있습니다.
또한, 자동제어 국제 및 국내 표준 BACnet BTL B-AWS 인증을 통해 표준화된 프로토콜 기반으로 다양한 장치와 호환 가능합니다.
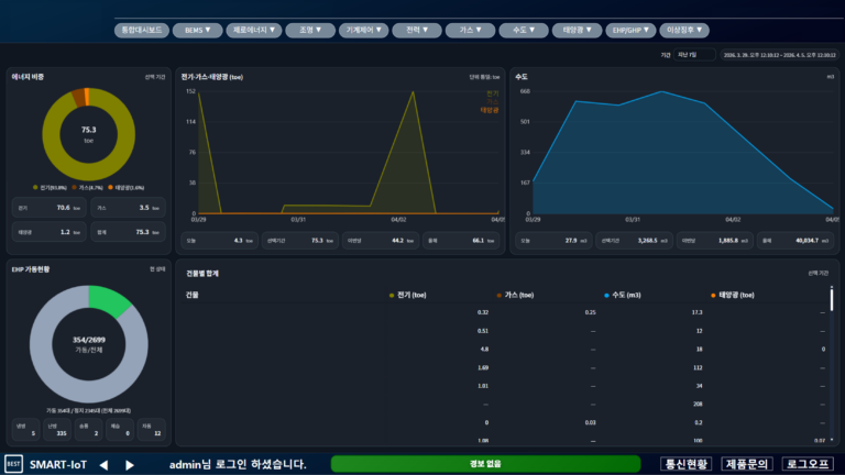
SMART-IoT는 웹 기반 빌딩자동제어시스템으로 직관적인 인터페이스를 제공하며
자동제어, 전력제어, 조명제어, BEMS 및 제로에너지(ZEB), FMS, SI 기능을 지원하고 있습니다.
또한, 자동제어 국제 및 국내 표준 BACnet BTL B-AWS 인증을 통해 표준화된 프로토콜 기반으로 다양한 장치와 호환 가능합니다.